Flux Logo Flux 浮光

macOS Server
Management Dashboard

浮光
macOS 服务器管理面板

A unified interface for monitoring system status, managing processes, logs, Docker containers, and Nginx configurations on macOS.

“浮光”是一个用于监控 macOS 系统状态、管理进程、日志、Docker 容器以及 Nginx 配置的统一管理界面。

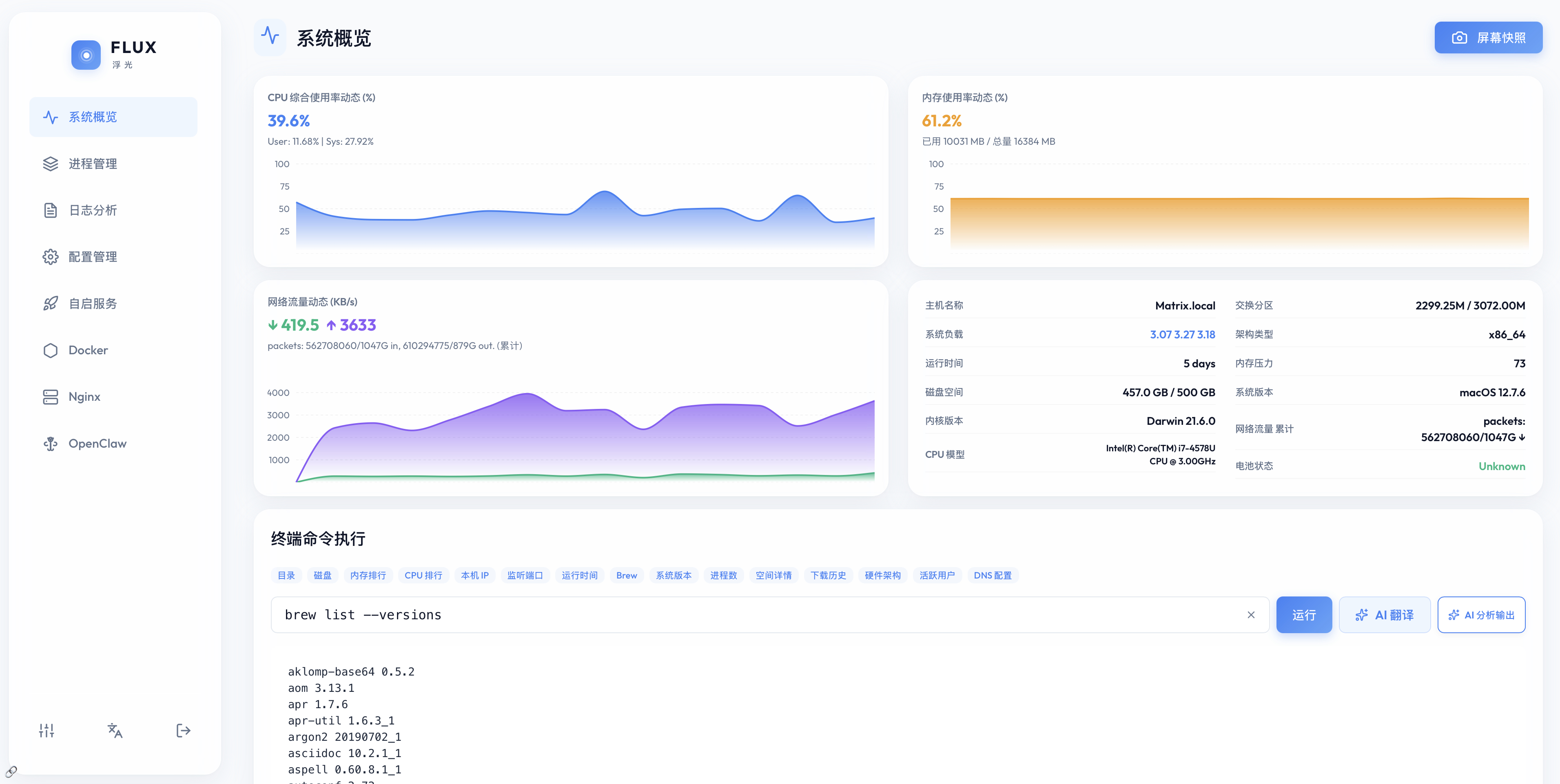
Flux Dashboard

Main Features

功能特性

📊

System Status

系统状态

Real-time monitoring of CPU, memory, disk, and network usage with AI-driven status insights.

实时查看 CPU、内存、磁盘和网络的使用数据,并提供 AI 状态简报。

⚙️

Process Management

进程管理

Monitor resource consumption with AI insights into process behavior and life cycles.

监控进程资源占用,利用 AI 分析进程行为并支持生命周期管理。

🐳

Docker Support

Docker 管理

Manage containers and images, view logs, and monitor resource usage of Docker stacks.

管理容器与镜像,查看容器日志并监控 Docker 服务的资源占用。

🌐

Nginx Configuration

Nginx 配置

Modify site configurations with AI auditing and monitor Nginx operational status.

编辑站点配置文件,支持 AI 配置审计并监控 Nginx 运行状态。

🚀

Service Management

服务管理

Start, stop, and manage macOS LaunchAgents and LaunchDaemons.

管理 macOS 的 LaunchAgents 和 LaunchDaemons 守护进程服务。

🔒

Config Audit

配置管理

Edit configuration files with history tracking and AI-assisted auditing.

编辑配置文件,支持历史记录追踪以及 AI 辅助配置审计。

AI Integration

AI-Enhanced Intelligence

AI 辅助分析

Flux integrates AI across the dashboard to help interpret system data and provide actionable advice.

“浮光”在整个面板中集成了 AI 功能,辅助分析系统数据并提供操作建议。

System Health Insights

全站状态解读

Flux uses AI to provide a comprehensive summary of system health across all monitored services on the main dashboard.

“浮光”在主控制面板提供全站状态总结,利用 AI 综合分析所有受监控服务的运行健康状况。

AI System Health

Log Interpretation

日志分析与解读

Analyze system and service logs to identify errors and get human-readable explanations and troubleshooting steps.

分析系统及服务日志,识别错误并提供易于理解的说明与排障步骤。

AI Log Analysis

Config Auditing

配置智能审计

Review configuration files with AI to detect potential security risks or syntax issues before applying changes.

在应用更改前,利用 AI 审查配置文件,检测潜在的安全风险或语法问题。

AI Config Audit

Smart Troubleshooting

系统故障排除

Get context-aware suggestions for system alerts, process crashes, or network connectivity issues.

针对系统告警、进程崩溃或网络连接问题,提供基于上下文的修复建议。

AI Troubleshooting

Process Intelligence

进程行为分析

Get AI insights on unusual process activity, high resource usage, and security-relevant behavior.

利用 AI 分析异常的进程活动、高资源占用及与安全相关的行为。

AI Process Analysis

Interface Preview

界面预览